Prometheus Alertmanager Grafana Dashboard Guide

T.Beswifty 33 views
Prometheus Alertmanager Grafana Dashboard Guide

Master Your Monitoring: The Ultimate Prometheus Alertmanager Grafana Dashboard Guide

Hey everyone! Ever feel like you’re drowning in alerts or, worse, not getting enough of the right ones? You’re not alone, guys. In the fast-paced world of DevOps and SRE, keeping a finger on the pulse of your systems is absolutely critical. That’s where the powerhouse trio of Prometheus, Alertmanager, and Grafana comes in. This dynamic combination is the backbone of modern monitoring, offering unparalleled insights into your infrastructure’s health and performance. But let’s be real, setting it all up and making it sing can feel like a steep climb. That’s why we’re diving deep into the Prometheus Alertmanager Grafana dashboard , exploring how to harness its full potential. We’ll break down how each component works together, what dashboards you absolutely need to have, and some killer tips to make your monitoring smarter, not harder.

So, grab your favorite beverage, settle in, and let’s get ready to supercharge your observability game. Whether you’re just starting out or looking to fine-tune your existing setup, this guide is packed with actionable advice to help you build a robust and insightful monitoring dashboard that will keep you one step ahead of any potential issues. We’re talking about transforming raw data into actionable intelligence, ensuring your services stay up and running smoothly, and ultimately, making your life as a system administrator or developer a whole lot easier. Let’s get this monitoring party started!

Understanding the Core Components: Prometheus, Alertmanager, and Grafana

Before we can even think about building the ultimate dashboard, it’s crucial to understand what each piece of this powerful puzzle does. Think of them as the Avengers of your monitoring universe, each with a unique superpower that, when combined, creates an unstoppable force for system stability. Let’s break it down, shall we? Prometheus is your data collector extraordinaire. It’s an open-source systems monitoring and alerting toolkit, designed for reliability and accuracy. Its core function is to scrape metrics (numerical data points) from configured targets at given intervals, evaluate rule expressions, and display the results of those expressions. It stores all collected data in a time-series database, which is optimized for this kind of data. The beauty of Prometheus is its powerful query language, PromQL, which allows you to slice and dice your metrics in incredibly sophisticated ways. You can track everything from CPU usage and memory consumption to request latency and error rates. It’s the foundation upon which all your monitoring insights will be built. Remember, reliable metric collection is the first step to effective alerting and visualization.

Next up is Alertmanager . Now, Prometheus can detect when something is wrong based on your defined alerting rules, but it doesn’t handle the delivery of those alerts. That’s where Alertmanager swoops in. It receives alerts from Prometheus, deduplicates them (so you don’t get spammed with the same alert repeatedly), groups them into single notifications, and then routes them to the correct receiver. This could be an email, a Slack channel, PagerDuty, OpsGenie, or any number of other notification integrations. Alertmanager is all about ensuring that the right people get notified about the right issues at the right time , and importantly, without causing alert fatigue. It’s the sophisticated dispatcher that makes sure your alerts are actionable and not just noise. Think of it as the intelligent notification hub, managing the flow and delivery of critical information straight to your inbox or your team’s chat. This efficient alert routing is key to maintaining system health.

Finally, we have Grafana . If Prometheus is the brain collecting the data and Alertmanager is the voice delivering the alerts, then Grafana is the eyes that let you see everything. Grafana is a fantastic open-source analytics and interactive visualization web application. It allows you to query, visualize, alert on, and understand your metrics no matter where they are stored. While it integrates beautifully with Prometheus, it can also connect to a vast array of other data sources like InfluxDB, Elasticsearch, and many more. Grafana’s strength lies in its intuitive dashboard creation tools. You can build beautiful, customizable dashboards with charts, graphs, gauges, and heatmaps, giving you a clear, at-a-glance overview of your system’s performance and health. It’s the ultimate tool for turning complex data into easily digestible visual information. The visual representation of your data is paramount for quick decision-making and proactive problem-solving. Together, these three tools form a comprehensive monitoring stack that’s hard to beat.

Building Your Grafana Dashboard: The Visual Heartbeat

Alright, guys, now that we’ve got a solid grasp of our core components, let’s talk about the star of the show for many of us: the Grafana dashboard . This is where all your hard work collecting metrics with Prometheus and managing alerts with Alertmanager truly comes to life. A well-designed dashboard isn’t just pretty to look at; it’s your command center, providing crucial, real-time insights into your system’s performance, health, and potential bottlenecks. Building an effective Grafana dashboard is an art form, blending technical understanding with a clear vision of what information is most important. We want to move beyond just displaying raw numbers and instead create a narrative that tells the story of your infrastructure. Think about what keeps you up at night, what metrics are indicators of impending doom, and what information your team needs to make quick, informed decisions during an incident. That’s what your dashboard should highlight.

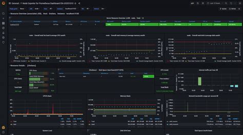
First things first, let’s talk about dashboard organization . A cluttered dashboard is as bad as no dashboard at all. Utilize folders and organize your dashboards logically. Group related panels together. For instance, have a dedicated dashboard for your web servers, another for your databases, and perhaps a high-level overview dashboard that summarizes the critical metrics from all your systems. Within each dashboard, use sections or rows to further categorize panels. This makes navigation intuitive, even for someone who hasn’t seen the dashboard before. Clear labeling and consistent naming conventions for panels are non-negotiable. Every graph and gauge should have a descriptive title that immediately tells you what you’re looking at. Avoid jargon where possible, or ensure it’s universally understood by your team. The goal is to reduce cognitive load, allowing users to quickly find the information they need without having to decipher cryptic labels. Remember, a good dashboard is self-explanatory.

Now, let’s dive into the types of panels you should be using . Prometheus excels at providing time-series data, so leverage that! Graph panels are your bread and butter. Use line graphs to show trends over time for metrics like CPU usage, memory, network traffic, and request rates. Use stacked graphs to visualize the composition of a metric, like the breakdown of HTTP status codes. Stat panels are great for displaying single, important numbers, like the current number of active users or the total error count over the last hour. Gauge panels offer a visual representation of a metric against a defined range, perfect for showing utilization percentages or latency thresholds. Heatmap panels can be incredibly useful for understanding the distribution of values, especially for latency metrics, showing you where most of your requests fall within a given time frame. Don’t forget Table panels ! They are excellent for displaying lists of problematic hosts, top talkers, or detailed error logs. The key here is to choose the right visualization for the data you’re trying to represent. A good rule of thumb is to ask yourself: ‘What question am I trying to answer with this panel?’ If the visualization doesn’t clearly help answer that, reconsider it.

When it comes to querying data from Prometheus , harness the power of PromQL. Don’t just pull raw metrics; use PromQL to aggregate, filter, and calculate meaningful values. For example, instead of just showing CPU usage per core, aggregate it to show the average CPU usage across all cores for a specific instance or job. Calculate error rates by dividing the count of errors by the total count of requests. Use rate() and irate() functions effectively to measure the per-second rate of increase of a counter. Alerting within Grafana itself can also be configured. While Alertmanager handles the heavy lifting of alert routing, Grafana can be set up to trigger alerts based on dashboard panel thresholds. This provides an immediate visual indicator on the dashboard when a threshold is breached, often before an alert is even fired through Alertmanager. This dual approach provides redundancy and immediate visual feedback. Remember, the goal is to make your dashboard a dynamic, informative, and actionable resource that empowers your team to proactively manage your systems. A well-crafted Prometheus Alertmanager Grafana dashboard is an investment that pays dividends in system stability and peace of mind.

Essential Dashboards and Metrics to Monitor

So, what exactly should you be putting on your Prometheus Alertmanager Grafana dashboard ? It’s easy to get lost in the sea of available metrics, but focusing on key indicators will give you the most bang for your buck. We’re talking about metrics that provide a clear picture of system health, performance, and resource utilization. Let’s break down some essential dashboards and the critical metrics that belong on them. Think of these as your must-have starter pack for comprehensive monitoring. We’ll cover application performance, infrastructure resources, and alerting status, giving you a well-rounded view.

First, let’s focus on Application Performance Monitoring (APM) . This is where you track how your actual applications are behaving from an end-user perspective. Key metrics here include: Request Rate (how many requests per second your application is handling – track http_requests_total in Prometheus, often from exporters like nginx-exporter or application instrumentation), Error Rate (the percentage of requests that result in errors, usually `http_requests_total{code=~